当前位置:泽众软件测试网- 技术文章 -正文

性能测试问题之慢sql分析

发布时间:2023-07-26   阅读次数:555

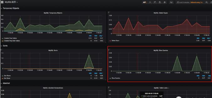
  我们在做性能测试的时候,慢sql也可以说是很常见问题,我的性能测试生涯几乎经常遇到慢sql,那么我们怎么来判断有没有慢sql呢,有慢sql后怎么来分析优化呢?如图:
 
 
  通过上图看可以看到当存在慢sql的时候,这里会有计数,在之前我们还要查询一下有没有开启慢sql,
 
  1)通过语句直接查询:show variables like 'slow_query%';输出结果
 
 
  可以看到 慢查询日志是开启的,如果没有开启,
 
  执行set global slow_query_log='ON'; 开启慢sql日志即可
 
  2)查询一下sql语句执行超过多久后会当慢sql的记录:
 
  show variables like '%long_query_time%'; 输出结果
 
 
  经查询可知sql语句执行超过1s就会当慢sql进行记录,当我们想修改这个时间的时候,执行语句:set long_query_time=0.5;
 
  3)我们来随便执行一个sql 看一下监控效果
 
  SELECT * from test LIMIT 100000;
 
 
  4)我们看一下执行计划,为什么这个sql这么慢
 
  EXPLAIN SELECT * from test LIMIT 100000;
 
 
  可以看出索引类型是全局索引,我这里是为了演示,实际测试时候如果出现是不可以的
 
  5)既然这个sql慢,我们接下来分析一下吧
 
  启用profiling:SET profiling=1;
 
  查看profiling 是否启用:SELECT @@profiling; 0 代表没有启用
 
  执行需要分析的sql:SELECT * from test LIMIT 100000;
 
  获取上面sql执行的Query_ID:show profiles;
 
 
  查询消耗等信息: show PROFILE ALL FOR QUERY "要分析的语句的Query_ID";
 
 
  可以看到sql的执行过程耗时等信息
 
  关闭profiling:SET profiling = 0;
 
  推荐阅读:
 
 
 
本文内容不用于商业目的,如涉及知识产权问题,请权利人联系SPASVO小编(021-60725770-8054),我们将立即处理,马上删除。
沪ICP备07036474号 2003-2026 版权所有 上海泽众软件科技有限公司 Shanghai ZeZhong Software Co.,Ltd.
微信
咨询

添加客服微信 欢迎咨询测试工具和测试服务

微信客服
问题
反馈
产品
画册

扫描二维码下载泽众软件企业宣传册

产品画册
返回
顶部

方案咨询

×
提交信息

电话咨询,400-035-7887,安排专业技术售前给您解答(产品试用、技术交流、服务咨询和商务报价)。

您的信息已成功提交!

我们的客服人员稍后会与您联系