关于我们 下载与支持 产品社区 合作代理 |  咨询电话:400-035-7887/021-6072 5088

查看执行报告

2024/6/20 9:42:55 泽众TestOne 编辑:泽众TestOne 于 2024/6/20 10:36:25

查看执行报告步骤

1)点击【任务列表】按钮,进入“任务列表”页面;

2)点击【查看】按钮,进入“我的报告”页面;

3)点击【下载】按钮,可以下载执行记录日志信息。

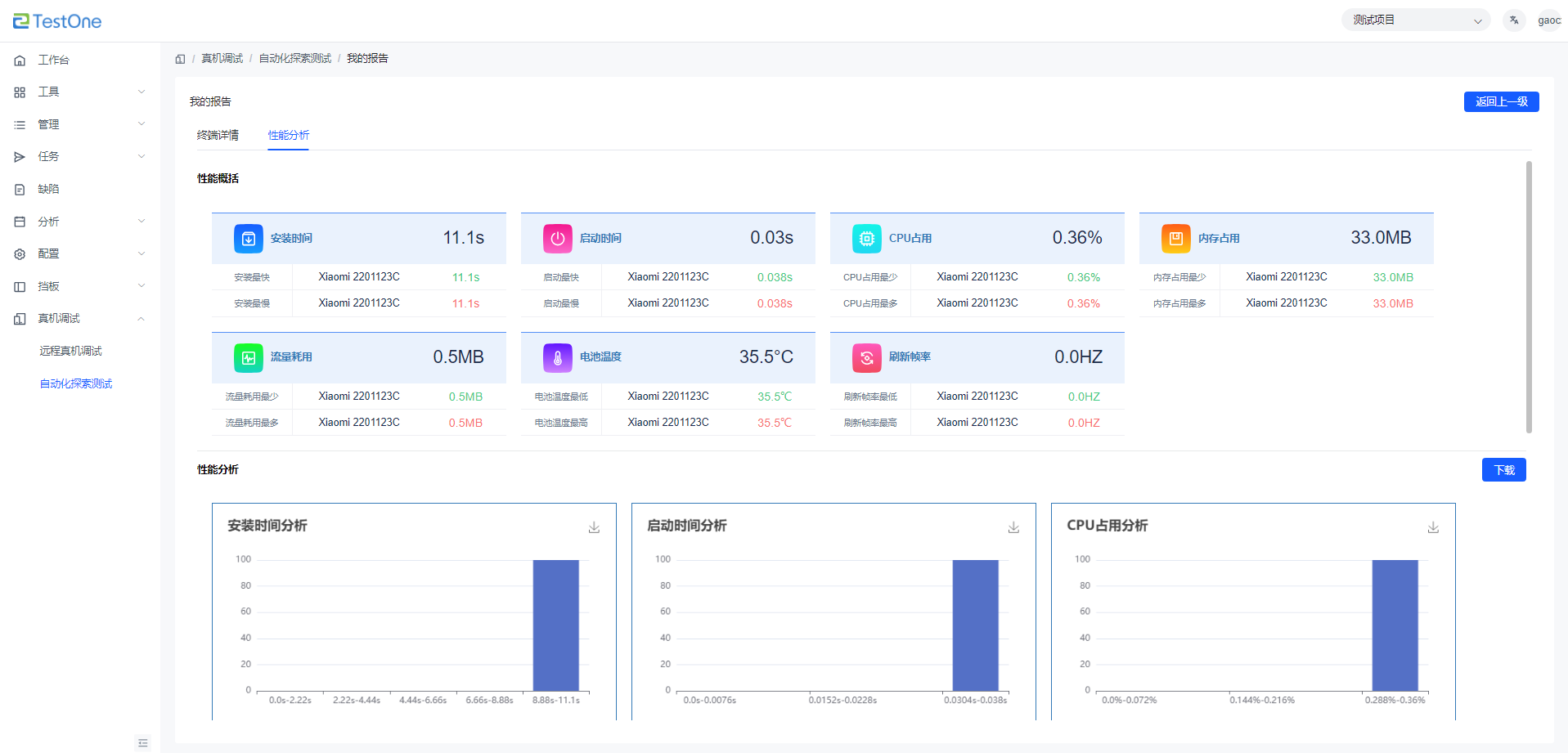
4)点击【性能分析】,进入“性能分析”报告页面,查看性能测试数据。

沪ICP备07036474号 2003-2022 版权所有 上海泽众软件科技有限公司 Shanghai ZeZhong Software Co.,Ltd.
微信
咨询

添加客服微信 欢迎咨询测试工具和测试服务

微信客服
问题
反馈
产品
画册

扫描二维码下载泽众软件企业宣传册

产品画册
返回
顶部

方案咨询

×
提交信息

电话咨询,400-035-7887,安排专业技术售前给您解答(产品试用、技术交流、服务咨询和商务报价)。

您的信息已成功提交!

我们的客服人员稍后会与您联系